HR ????? ?? 3?? ?? ???? ?? ???????.
(#????, #????, #????)
???? ???? ? ?? ????? ???? HR? ??? ???? ???.
???? HR ???? ?????
??? ??? ?? ????, ??? ?? ??? ?? ??? ??? ? ???
??? ??? ??? ??? ???? ?? ?? ???.
1. ??? ?? ??

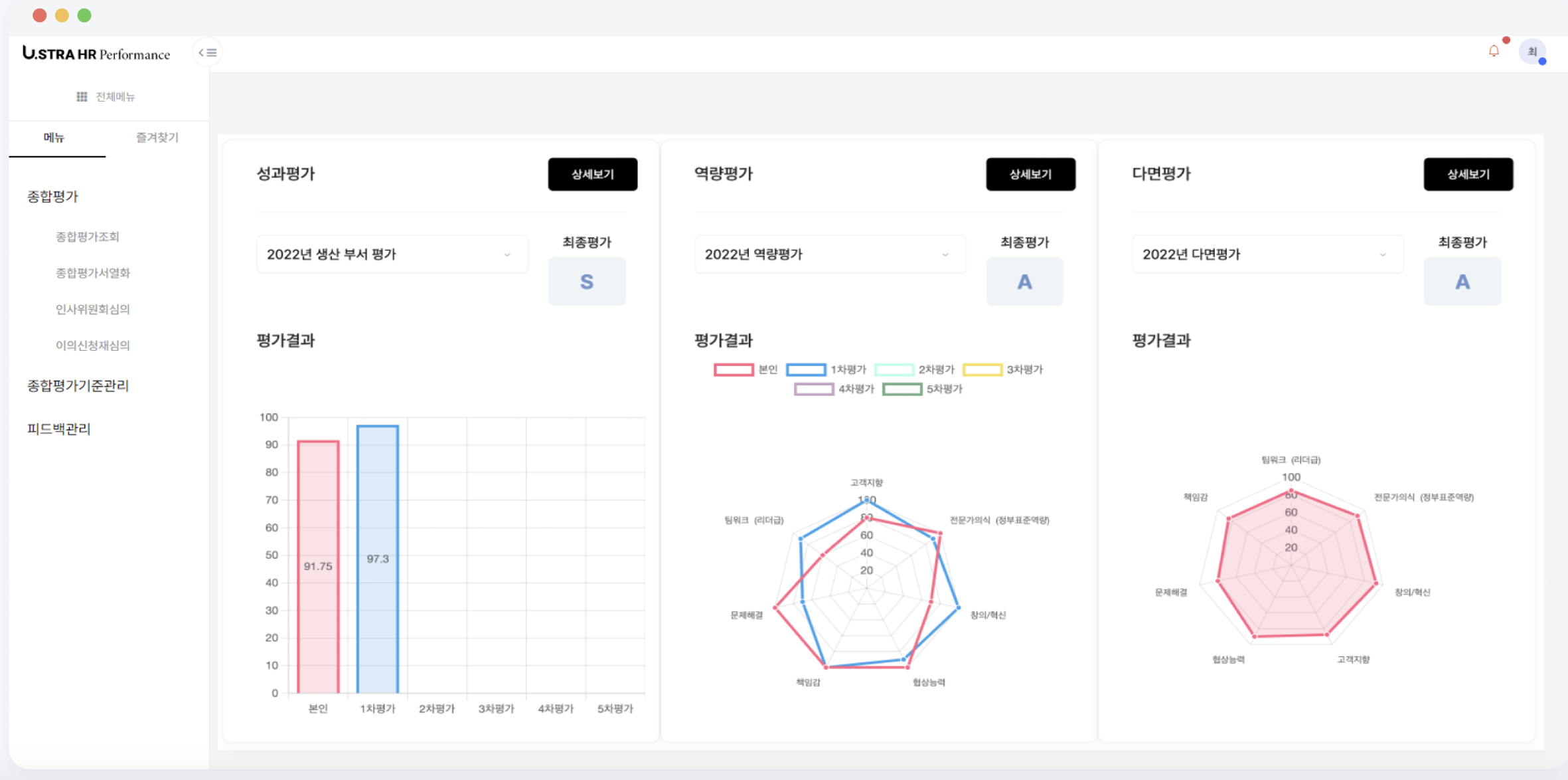
???? HR ????? ?? ????? ??? ??? ?????? ????, ????, ????, ?????? ???? ????? ???? 1,200??? ??????? 200??? ????? ??? ?? ??? ??? ??? ?? ??? ??? ?? ?? ? ?????.

??? ???? KPI ??? ???? ?? ???? ??????. ?? ??? ??? ??? ?? ?? ??? ???? UI? ???? ???? ? ??? ?? ??? ?????.

??? ???? ??? ?? ?? ??? ?? ? ?? ????? ?? ????.

????, ???? ?? ??? ?? ?? ?? ???? ?? ?? ?? ??? ??????. ???? ??(????)? ?? ? ? ?? ?? ?? ?? ?????? ???? ? ?? ??? ?? ???.
2. 3? ?? (??, ??, ????)

???? ????? ?? ?? ???? ??? ?? ?? ?? KPI? ??? ????? ??? ???? ??? ??? ???? ?? ?? ?? ?? ????? ?? ????? ???? 3??? ? ? ???. ???? HR ????? ? 3??? ????? ?????.

?? ??? ???? ?? ??? ?? ???????.
????? ???? ???? ??? ???? ???.

? ??? ???? ? ????? ???? ???.
????? ????? ???? ????? ???? ?? ????,
N? ????, ???? ??, ????? ???? ?? ?? ?? ???? ???.
????? ?? ???? ?????.


????? ?? ??? ??? ?? ???? ? ???? ???? ??? ?? ?? ??? ??? ?? ?? ?? ?? ??? ???? ???.
3. ????

????? ????? ???? ??? ???? ???.
?? ????? ???? ??? ?????, ?? ???? ??? ???? ??? ???, ??? ???? ??? ???? ?? ??? ?? ??? ???? ???.
????? ???? ????? ????? ???? ???? ???? ? ???. ???? ?? ?? ????? ?? ???? ?? ????? ?????. ???? ?? ? ?? ?? ??? ?????? ??????.
### HR ???? ??/?? ??? ??

??? HR ????? ?? ????? ??? ???? ???? ??? ??? ?????. ?? ?? ??? ??? ?? ?????? HR ?? ????? ??/?? ???? ????? ????. ?? ???? ???? ??? ?????? ???.
? ????? ??? ?? ??? ???? ????.
- ??? ?? ??? ?? HR ??(2~3?)
- ??? ?? ?? ??? ??? ??? ??
- ?? ? ?? ????? ?? ?? ??
- ??? ???? ??? ?? ?? ?? ??

?? ? ????

답글 남기기